Measure the full impact of your content
The new standard for performance reporting
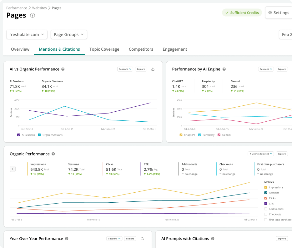
A strategy for the AI era requires new ways to measure. Conductor is the first and only platform that unifies AI visibility with your organic, content, and technical performance for a complete picture of what’s really working.
For the first time, compare performance from AI and organic sources side-by-side. Understand how AI-driven visitors engage with your content and which AI engines drive the most valuable traffic, giving you complete insights to adapt your strategy.
Correlate any performance change with all your critical data sets in one place. Filter and analyze how AI visibility, organic rankings, content optimizations, and technical issues impact traffic and conversions to understand exactly what drives performance.
Connect every piece of content to its business impact. With unified reporting and a comprehensive changelog for every page, you can clearly demonstrate the ROI of your content and AEO efforts against the success metrics that matter most.
Prioritize your resources on what will drive the most results. Our customizable 'views' make it easy to instantly surface your biggest opportunities—from high-value content with technical issues to pages that are underperforming for a key audience.
Take it from our customers
Conductor is ideal if you're a large organization seeking a content-led, enterprise SEO/AEO platform that empowers collaboration between SEO, content, and marketing teams—while providing actionable insights at scale.






